产品展示
联系我们
上海茂育科教设备有限公司
生产基地:上海松江叶榭工业园
业务电话:021-56311657
业务电话:021-56411696
业务手机:17821391226(陈经理)
业务手机:13916286558(陈金达)
网址:www.jiaoxueyq.com
网址:www.shmaoyu.cn
邮箱:shanghaimaoyu@126.com
分布式太阳能光伏并网发电教学系统
作者:茂育科教 发布时间:2024-10-30 15:19:22

一、系统概述:
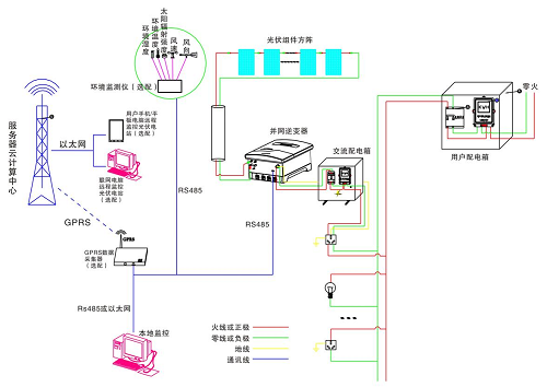
MY-PV27C 分布式太阳能光伏并网发电教学系统主要由光伏组件方阵及其支撑支架、直流汇流箱、防雷系统、并网逆变器、交流配电箱、监控系统及其连接线缆等组成。
在晴朗的白天,装在屋顶上的光伏组件发出的直流电经过并网逆变器逆变成与电网同频率同相位的单相交流电给负载进行供电,在夜晚或阴雨天等太阳光照不足的情况下,系统处于待机状态,负载用电全部来自电网。您可以通过系统监控软件来实时查看系统的运行状态和故障信息,或者是选配远程通讯数据采集器,将系统工作数据通过GPRS或以太网,传输到您的手机、平板电脑或任意一台联网的电脑,以便于您远程实时掌控电站的信息。
二、系统主要特点:
1)一站式交钥匙服务;
2)系统所选设备及材料质量可靠、价格低廉,使电站最具性价比;
3)选用带隔离变压器的并网逆变器,实现直流侧与交流侧的电气隔离,对电网和人身安全提供了强有力的保障;
4)多种监控方式可选,并创造性的将物联网技术应用到光伏远程监控中,可以随时随地的通过手持终端(如手机、平板电脑等)或任意一台联网电网,来掌控电站的信息。
5)分布式并网光伏电站具有绿色环保、无污染、就地消纳、损耗小等优点;
6)并网方式灵活,可以根据实际情况,选择“自发自用;自发自用、余电上网;全部上网”三种并网方式的任意一种,并网流程简单;
三、系统技术参数:
| 项目 | 名称 | 5.0kW 并网发电教学系统 |
| 标配部分 | 光伏组件 | 5.0 kW(250W多晶硅×20块) |
| 光伏组件支架 | 1套(平屋顶支架或瓦片屋顶支架) | |
| 并网逆变器 | 1台5kW(DSG-5K-TG) | |
| 交流配电箱 | 1台 | |
| 本地监控软件 | 1套 | |
| 电力连接线缆 | 1套 | |
| 辅料 | 1套 | |
| 选配部分 | GPRS数据采集器 | 1台 |
| 远程监控软件 | 1套(安卓、IOS或PC版可选) | |
| 环境监测仪 | 1台(可监测环境五要素数据:风速、风向、太阳辐射量、环境温度、环境湿度) | |
| 通讯连接线缆 | 1套 | |
| 系统性能指标 | 系统使用寿命 | 25年以上 |
| 系统占地面积 | ≥26m2 | |
| 系统日均发电量 | 5.98~15.3度 | |
| 系统日均节约标准煤量 | 2.093~5.355kg | |
| 系统日均节约二氧化碳量 | 4.62~11.81kg |
1) 自发自用,余电上网模式

2) 自发自用,全部上网模式

3) 自发自用,自发自用模式

五、主要单元参数:
5.1 太阳能电池组件
1)组件型号:YL250P-29b 多晶
2)最大功率(W):250
3)开路电压(V):38.4
4)短路电流(A):8.81
5)最大功率点的工作电压(V):29.9
6)最大功率点的工作电流(A):8.36
7)转化效率:17.12%
8)开路电压温度系数:-0.292%/K
9)短路电流温度系数:+0.045%/K
10)功率温度系统:-0.408%/K
11)最大系统电压(V):1000
12)保险丝额定电流(A):20
13)组件尺寸(长×宽×高):1650×990×40mm
14)重量:19.1kg
15)框架:阳极氧化铝
16)玻璃:白色钢化安全玻璃3.2mm
17)电池片封装:EVA
18)背板:复合薄膜
19)太阳能电池片:6×10片多晶硅太阳能电池片(156mm×156mm)
20)接线盒:
6个旁路二极管
绝缘材料:PPO
防水等级:IP65
20)连接器
常规额定电流:30A
耐电压:DC1000V
接触电阻:<2mΩ
21)绝缘电阻:>500MΩ
22)适用单芯电缆截面:2.5-6mm2
23)电缆外径范围:Φ5mm~Φ 7mm
24)环境温度:-40℃~+ 105℃
25)防护等级:IP67
26)安全等级:Ⅱ
27)壳体:PC料,黑色
28)接触件:紫铜CN,镀锡SN
29)接线方式:压接
30)锁紧系统:嵌入式常规额定电流:30A
耐电压:DC1000V
接触电阻:<2mΩ
绝缘电阻:>500MΩ
适用单芯电缆截面:2.5mm2, 4mm2, 6mm2或14AWG, 12AWG, 10AWG
电缆外径范围:Φ5mm~Φ 7mm
环境温度:-40℃~+ 105℃
防护等级:IP67
安全等级:Ⅱ
壳体:PC料,黑色
接触件:紫铜CN,镀锡SN
接线方式:压接
锁紧系统:嵌入式
重量:约0.025Kg
31)电 缆:
长度:450mm,
规格:1×4mm²
颜色:红、黑
温度范围系数:-40°C to+85°C
抗冰雹系数:最大直径25mm,撞击速度23m/s(51.2mph)
最大表面负荷:7200pa
5.2 光伏并网逆变器:
采用数字化高精度DSP控制,高效率方案、高稳定度设计,先进的MPPT,实时跟踪光伏方阵的最大输出功率,最大转化效率可达到97.5%,MPPT追踪效率高达99.9%。正弦波输出,自动同步电网,电流谐波含量小,对电网无污染,无冲击;防孤岛运行控制,全面的保护和报警功能,具有良好的人机交互LCD界面,配备wifi模块,实现远程数据监视。
5.2.1 产品特点
Ø无变压器设计,最大效率可达97.5%,欧洲效率可达96.6%
Ø极高的MPP跟踪精度(>99.9%)
Ø较宽的直流电压输入范围(80-500Vdc),广泛兼容各种类型的太阳能组件
Ø接线、安装简单,易于操作
ØIP65设计,适合室内外各种环境下的安装
5.2.2 智能监控系统
教学系统所采用的逆变器外配GPRS通讯卡。同时配备RS485、RS232和以太网标准通讯接口。可以选择使用wifi-kit和GPRS-kit。免费的监控软件能够通过电脑及移动终端清晰直观的查看输出数据,您可以在任何时候查看光伏电站的太阳能产量和公共电网的供电量情况。
5.2.3 界面友好,便于操作

系统采用的逆变器拥有精美的显示屏,显示机器所有相关的运行信息和设置,三个LED灯分别指示机器的运行状况,通信状态和是否有错误信息,用户可以一目了然的了解机器的实时运行状况。
| 编号 | 部 件 | 描 述 |
| 9 | 指示灯 | 指示逆变器的工作状态 |
| 10 | 显示屏 | 查看逆变器相关数据 |
| 11 | 显示屏操作按键 | 用于操作显示屏 |
直流侧参数
Ø最大输入功率:3600W 两路输入
Ø最大输入电流:16A 两路输入
Ø满载MPP电压范围:40-560V
Ø最大输入电压:600V
Ø额定输入电压:360V
Ø启 动 电 压:50V
Ø最大功率跟踪数:2
Ø防逆流功能:有,配套防逆流传感器
交流侧参数
Ø额定交流功率:3600W
Ø最大输出功率:3960W
Ø最大输出电流:16.4A
Ø连接方式:单相
Ø额定输出电压:220Vac,230Vac(电网匹配)
Ø输出电压范围:220v
Ø额定输出频率:50Hz/60Hz
Ø总电流波形畸变率:<3%
Ø功率因数:≥0.99
Ø最大功率跟踪效率:97.9%
Ø安全等级:一级
Ø防护等级:IP65
1.参考标准
Ø安规标准:EN 62109, AS/NZS 3100
Ø电磁兼容标准:EN 61000-6-1, EN 61000-6-2, EN 61000-6-3, EN 61000-6-4, EN 61000-3-2, EN 61000-3-3
Ø并网标准:VDE 0126-1-1, RD1699, EN5, C10/11, G83/2, UTE C15-712-1, AS4777, CQC, CEI 0-21
5.2.5支架
系统支架设计容量为5KW,采用标准工程件,镀锌方钢,镀锌C型钢,结构美观,强度高,由20块250Wp太阳能光伏组件,成40度斜面,固定于C型钢架上,

Ø斜面式,标准工程用C型镀锌钢和镀锌方钢
Ø支架材料:工程用镀锌方钢,含标准件,接地孔等所需的全部部件,含支架基建底座。
Ø方阵点地面积:安装于楼顶或地面点地约 32平方米
5.2.6 电气配件
1)线缆规格:阻燃电力电缆 4mm2 ,颜色:黑色,红色, 光伏专用
2)光电联接方式:20块250W太阳能组件,每10块串联,分2组输送至室内实验台
3)断路器
断路器品牌:正泰交流, 正品施奈德:交流/直流

4)电表:单项电子电能表 DDS607 5(20)A
5)双向计量电度表:
1、适用范围:计量单相两线交流有功电能,适用于执行单费率电价的太阳能和光伏发电的用户双向计量 5(40)A
2、主要功能
液晶LCD数字显示
正反向双向计量,正向电量6位整数1位小数(999999.9)反向电量5位整数1位小数(F99999.9)。
5.2.7 监控主机
该主机是一款高性价比的 13.3 寸液晶工业平板电脑,可选择 Intel® Celeron® 或酷睿处理器,紧凑的嵌入式系统可提供高性能计算。高耐久性设计,全金属外壳,高耐久性设计,支持 2 到 3 个串行端口,4 个 USB 端口和 1 个千兆网口来满 足各种工业应用。
Ø采用 13.3" TFT LED 面板
Ø触摸屏:台湾军工Touchkit 4线触摸屏,透光率高;性能稳定,触摸灵敏
ØC P U:Intel 1800 2.41GHz 双核处理器TDP 17W超低功耗处理器
Ø硬 盘:24G SSD固态硬盘
ØIntel® Celeron® 或酷睿处理器
Ø系统内存最大支持 8 GB DDR3L SDRAM
Ø全金属外壳,抗电磁干扰
Ø内置WIFI模块
Ø支持全尺寸 Mini PCIe 扩展
Ø支持 USB 3.0
Ø支持 Windows Embedded and Android
Ø显卡:集成Intel HD Graphics核心显卡,提供VGA、LVDS、双HDMI显示输出,LVDS支持双通道24bit,支持单独显示、双显复制、双显扩展。
Ø声卡:集成ALC662 6声道高保真音频控制器
Ø网卡:集成1个RTL千兆网卡,支持网络唤醒、PXE功能。
Ø电源:外置电源(100V至220V宽幅电压,全球通用)
Ø整机接口:4* USB 2.0接口,其中两个可支持USB3.0(需定制),
Ø1* HDMI接口:1* VGA接口,1* RJ-45网络接口,1* Line out(绿色),1* Mic(红色)
Ø2*COM串口,1* 12V DC_JACK输入接口
六、主要实验实训内容:
1)光伏能量变换实验:
实验1、光伏阵列单元组成原理。
实验2、太阳能光电池能量转换组合原理。
实验3、阵列电池最大功率跟踪器原理。
实验4、阵列汇流与防雷接地原理。
实验5、阵列结构件组合安装原理。
实验6、最大功率跟踪器与光伏转换提效实验。
实验7、在不同天气和日照强度下光波对光伏转换效率的影响实验。
实验8、在不同季节环境温度变换下对光伏能量转换的影响实验。
2)光伏并网同步逆变电源实验:
实验1、逆变电源单元组成原理。
实验2、逆变电源MPPT的最大功率跟踪控制方法的实验。
实验3、逆变电源输出功率与光伏能量变换的实验。
实验4、MPPT与电子跟踪器有效结合和分离控制方面的比较实验。
实验5、逆变器并入的电网供电中断,逆变器应在2s内停止向电网供电,同时发出警示信号的防孤岛效应保护试验。
实验6、逆变电源直流输入欠电压控制实验。
3)光伏并网发电系统软件实验:
实验1、在工控一体机上位软件里查看单站监控项目
当前功率 KW、当日电量 KWh、当月电量 KWh、当前电量 KWh、总电量 KWh
累计减少砍伐树木(棵)、累计减排二氧化碳(吨)、收益(元)需要设置
每日/周功率曲线、电量曲线
实验2、在移动设备监控软件里查看单站电量记录项目:
当前功率 KW、当日电量 KWh、当月电量 KWh、当前电量 KWh、总电量 KWh
累计减少砍伐树木(棵)、累计减排二氧化碳(吨)、收益(元)需要设置
每日/周功率曲线、电量曲线
实验3、在上位软件里查看单站故障记录项目:
直流过压、直流欠压、直流过流
交流过压、交流欠压、交流过流
系统过载、频率异常、孤岛保护、ADC异常(快速检测并网电压,电流)、IPM故障、过流保护、过温保护、温度异常、DSP异常(数字信号处理器,将模拟信号转为数字信号)
七、主要设备清单:
| 序号 | 名 称 | 型 号 | 数 量 | 单 位 | 价 格 |
| 1 | 5KW光伏发电系统(主控制台) | MY-5KW | 1 | 台 | |
| 2 | 太阳能电池板 | YL-250W | 20 | 块 | |
| 3 | 并网逆变器(5KW 二代机) | GW5000-DNS-30 | 1 | 套 | |
| 4 | GPRS 通讯模块 | 外置模块 | 1 | 只 | |
| 5 | 交流漏电开关 | 正泰/施奈德 | 1 | 组 | |
| 6 | 单相电子电能表 | DDS607 | 1 | 台 | |
| 7 | 双向计量电度表 (光伏专用) | 1 | 台 | ||
| 8 | 工控一体机 | 13寸 | 1 | 台 | |
| 9 | 太阳能电池板支架 | 5KW | 1 | 套 | |
| 10 | 交流配电箱 | 1 | 只 | ||
| 11 | APP软件 | 1 | 套 | ||
| 12 | 使用手册 | 茂育配套 | 1 | 本 |
更多相关产品:
纯电动汽车动力系统实训设备
汽车灯光接线考核实训台
南京依维柯汽车电教板
后驱自动变速器气动实验台
摩托车发动机解剖模型实训设备
液压传动测试实验装置
透明液压与气动综合控制实验装置
比亚迪E5纯电动汽车整车测量实训台
材料力学综合测试分析实验台
新能源汽车高压配电系统实训装置
机电液气一体化实训考核装备
废水SBR处理实验装置
机床夹具设计陈列柜
从普通到高效:AHU中央空调的进化之路
风力发电教学实训装置
20KW风光储智能微网实训系统
5KW太阳能光伏微网发电教学系统
太阳能光伏发电实验装置
风光互补发电实训系统
太阳能光伏并网发电教学实验装置
光伏离并网追日发电实验系统
2.5KW风光互补发电教学实验系统
太阳能光伏并网发电教学实训台
教学用光伏发电组装与建设实训系统
太阳能逐日自动跟踪系统实训装置
风光互补微网发电实训系统
风力发电整流逆变实训装置
风光互补发电系统实训装置
太阳能光伏并网发电实验设备
太阳能和风能综合利用实验装置
风光互补发电充电逆变实训装置
太阳能电池组件测试仪
太阳能光伏发电系统实训装置
燃料电池发电教学实训系统
太阳能光热教学实验平台
风光互补发电教学实验实训平台
新能源汽车实训装置:驶向未来的关键钥匙
传感器是PLC控制精度与可靠性的关键因子
如何在保证精度的前提下提高传感器的分辨率
传感器与智能检测技术实训装置(含视觉、工业RFID)
传感器选型指南:精准匹配应用需求
六工位电工技能实训考核装置
基于PLC机电一体化实训装置
智能制造自动生产线实训系统
模块化自动生产线实训装置
MES网络型模块式柔性自动化生产线实训系统
现代电力电子技术实验装置
AHU组合式空调机组实训设备
VRV中央空调实训考核装置
电力自动化及继电保护实验装置
传感器应用技术实训考核设备
模块式柔性自动环形生产线及工业智能机器人应用实验系统
MPS机电一体化柔性生产线加工实训系统
光机电气一体化控制实训装置
金属切削刀具陈列柜
维修电工技能鉴定实训中心
基础电机及减速机实训装置
工业机械手实训装置
步进伺服控制综合实验装置
材料分拣实训装置
光机电一体化控制实训装置
光机电气一体化控制实训系统
自动生产线拆装与装调实训装置
光机电气一体化实训考核装置
FMS柔性生产制造实验台实训装置(工程型)
模块式柔性自动环形生产线实训系统
光机电气一体化控制实训考核装置
工业型液压传动与PLC控制实训装置
中央空调自控系统综合实验装置
变电二次安装工实训考核装置
全VAV变风量中央空调控制实训系统
空调技能综合实训考核装置
计算机过程控制流体输送操作实训装置
化工设备拆装综合实训装置
搅拌鼓泡釜中气液两相流动特性实验装置
板框过滤-反应釜组合实验装置
干燥-换热组合实验设备
自动扶梯教学模型实训装置
群控透明电梯实验装置
互联网+虚实结合电工技术实验装置
管式太阳能供热实训装置
暖通中央空调系统技能综合实训装置
电力自动化及继电保护实训系统
科鲁兹全车电器实训考核台
单容水箱液位PID控制实验和PLC上下水箱液位串级控制实验台
LED显示屏故障检测与维修实训台
电磁炉维修技能实训装置
低压电工电气实训台
中高级维修电工实训考核装置
高性能电工电子综合实训装置
温度自动控制实验装置
自动控制计算机控制和信号系统综合实验装置
计算机组成原理实验装置
电子工艺焊接装配实训台
气压给水实验装置
实训墙综合布线实训装置
智能传感器综合应用实训装置
室内外风光互补发电实训系统
风光氢及超级电容混合发电系统
太阳能光伏电源发电系统实训装置
电气智能化系统安装技术实训装置
电路分析实验台
智能电机拖动及控制实训装置
自动控制理论及计算机控制技术实验台
电气控制实训平台(单面双组型)
单片机与MCGS组态综合实验箱
综合布线故障检测实训平台
综合布线故障检测与维护实训装置
高性能电工电子实验设备
光机电气一体化控制实训系统(循环控制)
模块化自动生产线实训系统
新能源汽车实训装置:
比亚迪刀片电池及BMS管理系统实训台
新能源车DC/DC转换器实训台
交流充电桩智能实训台(带电池组及bms)
新能源汽车电池管理系统(BMS)实训台
新能源汽车超级电容示教板
新能源汽车电池包总成拆检实训台
电动车PTC结构解剖实训台
电动车压缩机结构解剖实训台
新能源汽车整车故障设置与检测连接平台
新能源汽车动力电池组及BMS管理系统实训台
动力电池包及BMS管理系统组装实训台
新能源汽车电机性能检测实训台
比亚迪E5汽车双模自空调和暖风系统理实一体实训台
车用交流永磁电动机及控制技术实训台
氢能源汽车在线检测实训系统
汽车电动动力系统示教板
汽车油电混合动力系统解剖模型
比亚迪e5驱动传动系统实训台
新能源汽车电驱动传动系统集成实训台
新能源汽车电动转向实训装置
案例分享(部分):
达州职业技术学院计算机组装与维护实训室设备交付使用
北京科技大学天津学院自控原理实验箱交付使用
阿坝州中等职业技术学校气动实验装置交付使用
河南农业大学农机实训室设备交付使用
长江三峡通航管理局升船机管理处电气设备交付使用
昆明理工大学冶能学院热工实训室设备交付使用
贵州大学材料与冶金学院热工实验室设备交付使用
织金县中等职业学校维修电工实训室中标公告
江苏海洋大学风力发电教学实验装置交付使用
河南工业职业技术学院工业传感器实训台交付使用
吉安职业技术学院维修电工实验装置交付使用
上一篇:风力发电教学实训装置
下一篇:太阳能电源技术及其应用设备
推荐阅读


